Note, that links to Semrush in this article are affiliate links. However, the research about its accuracy is clear and trustworthy. You see all the screenshots and can recheck my conclusions yourself.
Semrush is one of the most popular online marketing software. One of its uniqueness is the Competitive Research module with Domain Overview, Traffic Analytics, and Organic Research tools.
This is so unique because Semrush is one of the few platforms (with Similarweb and Ahrefs) that collects click-stream data for every domain on the internet.

In the guide about the best website traffic checker tools I mentioned that click-stream data is not as accurate as tracking code analytics data. So it is better to avoid using click-stream data checkers to measure YOUR website’s traffic.
However analyzing competitors’ traffic is one of the most important and first elements of marketing strategies, and the success of your business greatly depends on its accuracy.
In this guide, I can show quite accurately how close the Semrush Traffic Analytics data is to reality. I will take 3 sites to which I have access to Google Analytics and Google Search Console and compare their traffic data with the same data in Semrush.
You can also check the research about how reliable Similarweb is in traffic estimation.
By the way, Semrush says that it improved the algorithm of the data collection on May 14, 2024. FYI, I am writing this research on May 26, 2024.

// Use my Google Search Console Looker Studio, Google Ads Looker Studio, and GA4 Looker Studio templates to monitor all important traffic and SEO / PPC metrics for your websites more easily than in the native interfaces of GSC, Google Ads and GA4.
// Try Sitechecker as a 2x cheaper Semrush alternative with advanced site health monitoring.
// Also, don’t miss out on subscribing to my email newsletter, where I share my new Looker Studio templates and SEO experiments.
TL;DR: How Accurate is Semrush Data?
- Semrush usually exaggerates data on the amount of traffic by 2 times.
- Semrush is better than Similarweb in measuring traffic for small websites.
- But Semrush displays the dynamics of traffic changes by month less accurately than Similarweb.
- Semrush data on the share of traffic by channel and country too often differs from reality.
- Semrush data about the top landing pages and keywords by search traffic is close to reality.
- Semrush data about the amount of traffic to landing pages or keywords may be bigger by 2 to 10 times than in reality.
Now let’s dive into the details of every website.
Copywritely.com
Period: Jan 2024 – April 2024.
Unique Visitors by Semrush = 614K
Total Users by Google Analytics 4 = 346K
I summed up traffic for 4 months manually.

So, Semrush exaggerates traffic by 2 times. Note that the dynamics of traffic changes month over month are close to reality too.

Such an estimation is good enough for me if this error is stable for all sites. Let’s check the traffic distribution by channel and country.
Traffic distribution by country in Semrush.

Traffic distribution by country in Google Analytics 4.

Traffic distribution by channel in Semrush.

Traffic distribution by channel in Google Analytics 4.

The conclusion here is disappointing.
The distribution of traffic by channels and countries in Semrush is very different from the real data.
Let’s compare how accurate the organic search data by landing pages is.

Here the search data is very close to reality. 7 of the top 10 landing pages are the same in GSC and Semrush. Good result!

Let’s compare how accurate the organic search data by keywords is.

5 of the top 10 keywords from GSC are available in Semrush’s list. Not bad! Numbers by traffic are also very close to reality.

Let’s do the same research for 2 more websites.
Sitechecker.pro
Period: Jan 2024 – April 2024.
Unique Visitors by Semrush = 2.6M
Total Users by Amplitude = 1M
I summed up traffic for 4 months manually.

So, Semrush exaggerates traffic by 2.5 times.

Traffic distribution by country in Semrush.

Traffic distribution by country in Amplitude.

7 out of 10 countries are the same in Amplitude and Semrush. Good result!
Traffic distribution by channel in Semrush.

Traffic distribution by channel in Amplitude.

The biggest difference is between direct and organic search traffic shares. But I’m surprised by how accurate is stats by the amount of traffic from email and referrals!
Let’s compare how accurate the organic search data by landing pages is.

8 out of 10 landing pages are the same in Google Search Console and Semrush. Good result! However, the amount of search traffic per page is 6-10 times bigger in Semrush than it is in reality.

Let’s compare how accurate the organic search data by keywords is.

4 out of 10 top keywords are the same in Google Search Console and Semrush. I think this is a bad result. The amount of search traffic per page is 2-3 times bigger in Semrush than it is in reality.

Let’s go to the last website, my website. This is interesting because he is the smallest one and usually click-stream data is less accurate for such websites.
Ivanhoe.pro
Period: Jan 2024 – April 2024.
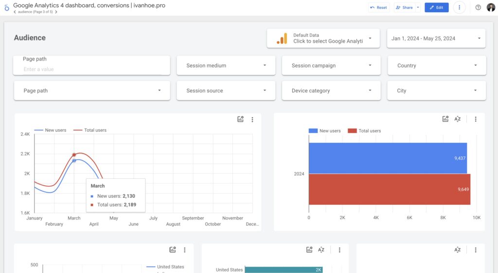
Unique Visitors by Semrush = 13.8K
Total Users by Google Analytics 4 = 8K
I summed up traffic for 4 months manually.

Wow, Semrush displayed almost exact traffic! However, the dynamic month-over-month differs from real data.

Traffic distribution by country in Semrush.

Traffic distribution by country in GA4.

4 out of 10 countries are the same in GA4 and Semrush. Bad result. But the first 2 countries are the same and the amount of traffic from them exactly matches the real data!
Traffic distribution by channel in Semrush.

Traffic distribution by channel in GA4.

The biggest difference is between direct and referral traffic shares. Organic search traffic exactly matches the reality.
Let’s compare how accurate the organic search data by landing pages is.

3 out of 10 top landing pages are the same in Google Search Console and Semrush. I’m not judging strictly here, since there are very few clicks on the pages.

Let’s compare how accurate the organic search data by keywords is.

4 out of 10 top keywords are the same in Google Search Console and Semrush. Not bad for measuring data of the small website.

That’s it. Have any questions? Write them via chat or send me a message on LinkedIn or Twitter.